ikeriri-top

製品一覧CommViewTamoGraphWi-SpyChanalyzerProfiSharkIOTAタップDualcomm
ペネトレ機器パスワード復元サイドチャネル・フォルトインジェクションWireshark

製品一覧CommViewTamoGraphWi-SpyChanalyzer WLAN PiMetageekApp ProfiSharkIOTAタップ製品Dualcommペネトレ機器パスワード復元サイドチャネル・フォルトインジェクションWireshark
BestOfShowAward BestOfShowAward

Profitap IOTA
フローベース
トラフィック分析画面サンプル

オランダProfitap社 正規代理店
いけりりはオランダ Profitap社のProfiSharkシリーズの販売およびサポート、保守を行っております。安く代理店価格でご提供できるだけでなく、豊富な技術と実績のもと、保守やサポートも行っております。ぜひご相談(→Online)くださいませ!!

IOTA
IOTAは企業ネットワークの分析者やエンジニアのニーズに合うように開発されました。IOTAは1つのデバイスでキャプチャ、ストレージ、分析と多用途に利用できる統合されたパケットキャプチャソリューションです。IOTAはデータセンターのラックマウントとしても、また自由に持ち運んでも簡単どこでも導入できます。

簡単に使えるように、IOTAは特別なITの知識がなくてもセットアップして使えます。また、遠隔地にあってもネットワーク技術者がリモートで操作できます。IOTAのインライン回路は他のインタフェースや内臓ストレージや分析作業とは独立しており、確かなネットワークのモニタを行えます。

IOTAは1台の小さなデバイスで複数の機能を持ち、ネットワークキャプチャと分析を行うことができます。IOTAはネットワークエンジニアひったいのツールキットです。

データシート IOTA-1G-Datasheet(PDF)
データシート IOTA-10G-Datasheet(PDF)
→マニュアル IOTA-1G/IOTA-10G(PDF)
IOTA紹介ビデオ(Youtube)

IOTAオールインワン ハードウエアキャプチャ・ストレージ・分析・見える化・トラブルシューティングソリューション

主な機能
Monitoring 1Gbps/10Gbps FPGAキャプチャ(ProfiShark相当)
Storage 1TB保存用ストレージ(USB拡張可能)
ErasticSearch+Kibana+Grafanaによる見える化・統計
エラーフレームも含めて10バイト以上のパケットを取得
Program 電源・キャプチャ開始・停止の物理ボタンで簡単
Security安心セキュリティ
IOTAのネットワークポートは他のインタフェースや内部ストレージや分析処理とは独立しており、外部からの攻撃に対し安全にキャプチャを取得して分析できます。


BestOfShowAward
Interop Tokyo ’20において、オールインワンキャプチャアプライアンスのProfitap社 IOTAがBest of Show Awardのファイナリストとしてノミネートされ、Best of Show Award グランプリを受賞しました!! (マネジメント&モニタリング部門) →https://f2ff.jp/award/winner/interop-2020/

審査員コメント
本製品は可搬型のパケットキャプチャ装置で、FPGAを採用することで、エラーも含めたトラフィックのカットスルーでの接続、そして、ジャンボフレームサイズ・および、ラインレートキャプチャー(1Gbpsモデル)を実現している。 キャプチャーは、WEB経由での操作や筐体の専用ボタンを押すだけで、内蔵の1テラバイトストレージに記録することができ、WEB接続では、リアルタイムにトラフィック解析ができる機能性も有している。
よって、本製品は、高い性能と誰もが使えるという点を評価し、グランプリとした。


新バージョンの画面例 パイチャートおよびマトリックス画面
パイチャートマトリックス

Dashboard
Dashboard ダッシュボード画面
複数のPCAPファイルとキャプチャ状況を一覧できます。

L2L3Explorer
Explore L2L3エクスプローラ画面
レイヤ2 レイヤ3でトラフィックを探索できます

Latency
User Experience - Application Latency アプリケーション遅延画面
各アプリケーションの遅延状況を確認できます

Flow

Flow フロー画面
キャプチャしたフローを確認および参照できます

Hosts
Hosts ホスト画面
地理情報とともにホスト情報を確認できます

Congestion
TCP Server Congestion TCPサーバ混雑画面
サーバが飽和したことを示すゼロウインドウイベントをフロー番号を含んだ時系列で確認できます

Retransmission
TCP Retransmission TCP再送画面
クライアントとサーバでのTCPの再送率を時系列に確認できます。またTCPフラグの分析も行えます

OOOandLost
TCP Out of Order and Lost TCP再送および損失画面
TCPの順番が異なるパケットと損失をまとめて確認できます

RTT
TCP RTT TCP往復遅延画面
TCPの往復遅延時間の状況を確認できます

DNS
DNS Detail
DNS Overview / DNS Details DNS概要/詳細画面
DNSトラフィックの概要と詳細を確認できます

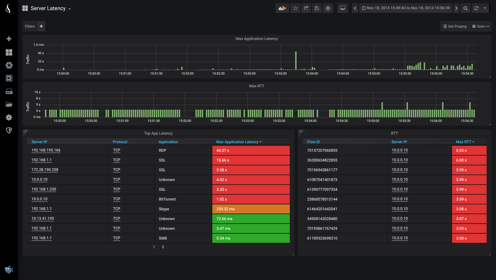
Server Latency
Server Latency サーバ遅延画面
サーバの遅延状況を確認できます

HTTP
HTTP Return Code HTTP応答コード画面
HTTPの応答コードの統計を確認できます


IOTAはProfiShark(ハードウエアキャプチャボード)+ProfiSight(ElasticSearch+Kibanaベースの見える化)+内臓ストレージ+プログラム可能キャプチャインタフェースを1つにまとめたオールインワンキャプチャソリューションです。

IOTAにはツイストペア向けのIOTA1Gと光回線向けのIOTA10Gの基本2モデル
GPS時刻同期対応、暗号化SSDを交換可能な上位モデルのIOTA 1G+、IOTA10G+があります。
また、上位製品として10Gbpsフルキャプチャに対応したIOTA 10 Coreをご用意しております。
最上位製品では100Gbpsフルキャプチャに対応したIOTA 100 Core も用意しております

IOTAIOTAIOTA
Profitap IOTA1Gの本体→IOTA 1G紹介ビデオ(Youtube)
IOTA10GIOTA10G
Profitap IOTA10G本体→IOTA 10G紹介ビデオ(Youtube)

IOTA 10 CoreIOTA 100 Core
IOTA 10 Core 10Gbpsフルキャプチャ および IOTA 100 Core 最上位の100Gbpsキャプチャモデル

1/2019102418133401-IOTA00-small.jpg
ProfiSightベースのカスタマイズされたWebUIはダークモードが基調で良い感じです。

1/2019102418133402-IOTA2-small.jpg
SprunkやErasticSearch+Kibanaに慣れている方ならすぐにクエリを作成できます。あらかじめ便利なテンプレートも用意しています。

1/2019102418133403-IOTA0-small.jpg
プログラムキャプチャ機能も備えており、これ1台で企業のパケットキャプチャソリューションを完成できます

Profitap →キャプチャアプライアンスIOTAIOTAトラフィック管理画面IOTA 1G+ IOTA10G+ IOTA 10 Core IOTA 100 Core 全二重タップC1P-1GProfishark 1GProfiShark 1G PlusProfiShark 10GProfiShark 10G PlusBiDi対応PON TAPネットワークパケットブローカー1-100G Fiber TAP10G Cupper TAP10/40G Bypass TAPRegeneration TAPReplication TAPAggregation TAP

製品一覧CommViewTamoGraphWi-SpyChanalyzer WLAN PiMetageekApp ProfiSharkIOTAタップ製品Dualcommペネトレ機器パスワード復元サイドチャネル・フォルトインジェクションWireshark

セミナーネットワーク製品 教育 サポート いけりり
.先頭ホーム Copyright Ikeriri Network Service Limited,All Rights Reserved.


English 定款 プライバシーポリシー サイトマップ 検索 お問い合わせ